Central Syslog Server

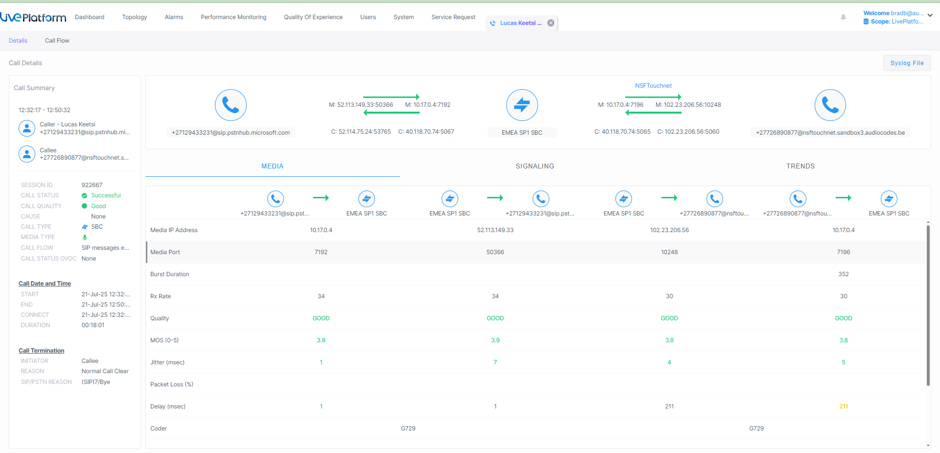
Live Platform can be connected directly to a new central Live Platform Syslog server. Central Syslog is a centralized logging system that collects, stores, and manages log data from multiple devices or systems in a single location. It enables efficient querying, monitoring, and analysis of logs for troubleshooting, compliance, and operational insights. By centralizing logs, it simplifies management and enhances visibility across distributed environments. Once configured, a "Syslog Log File" button is displayed in the Call Details page.

For Service Provider Tenants, this feature must be enabled in the Tenant Details with 'Call Syslog Access' parameter.