Monitoring Voice Quality Statistics from Customer Service Sites
You can monitor call quality for calls made by M365 users connected to Direct Routing and Operator Connect services. Voice Quality is monitored by Live Platform based on CDRs that are retrieved from SBC calls (traversing the SBC devices configured to manage calls for the customer service) and from Microsoft Teams. The statistics are retrieved according to the SIP entity configured for the service. For the Direct Routing service, the configured SIP entity is the IP Group and for the Operator Connect service, the SIP entity may be either the customer Tenant Id or the IP Group based on the Proxy Set configured in the Advanced Settings when applying the Operator Connect license (see Creating OC Essential Customer
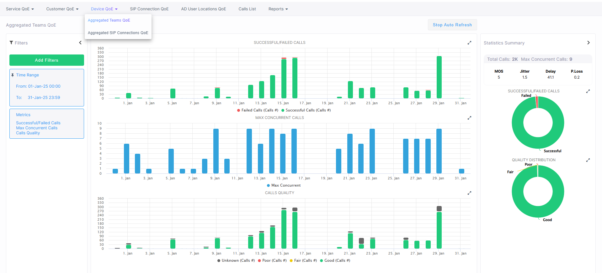
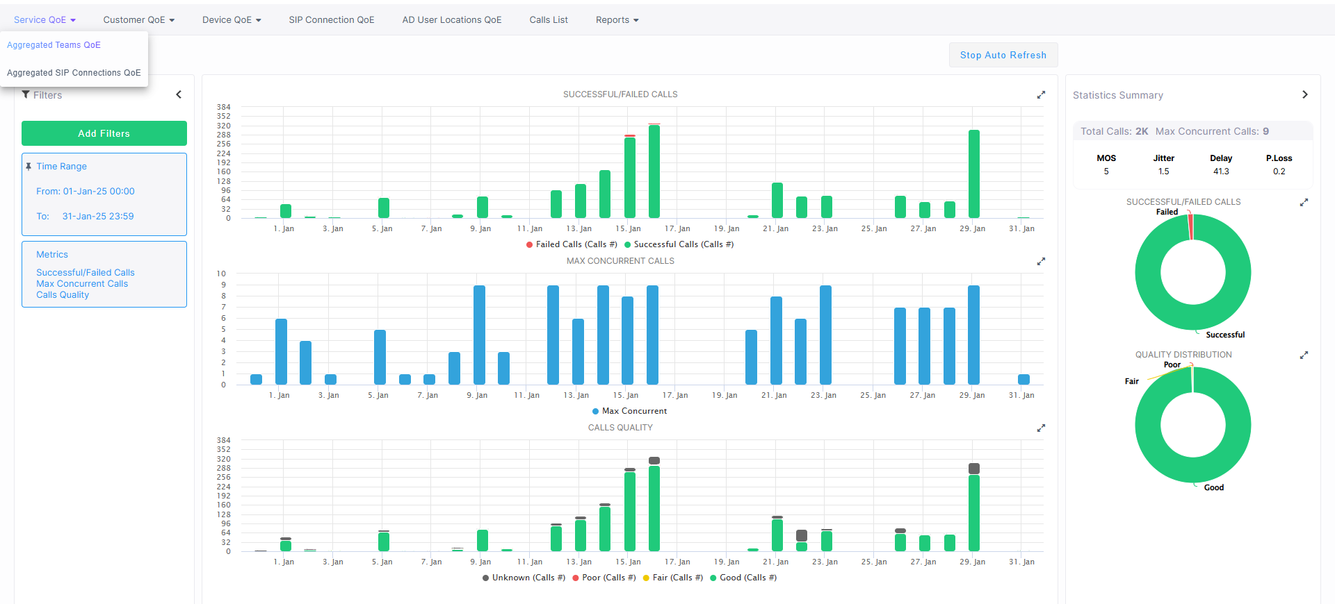
Data categories retrieved includes the Successful/ Calls, Maximum Concurrent Streams, and the Streams Quality. The Statistics Summary pane lets you quickly assess the voice quality metrics and the call quality distribution for the deployed service. Statistics are aggregated separately for the SBC call leg (SIP Connection) and the Teams call leg for the following entities:
Quality of Experience monitoring has been divided into the following new categories:
|
■
|
Service QoE: Monitors Calls and Voice Quality for both SBC and Teams calls made by M365 tenant users separately for each deployed service. |
|
■
|
Customer QoE: Monitors Calls and Voice Quality for both SBC and Teams calls made by M365 tenant users separately for each customer (aggregated for all services deployed for the customer). |
|
■
|
Device QoE: Monitors Calls and Voice Quality for all traversing all devices managed through the Hybrid service. |
|
■
|
SIP Connection QoE: Monitors all SBC calls and Voice Quality for all deployed services traversing SBC devices including both AudioCodes managed devices and Hybrid entities. The Service is accounted for as a separate reporting SIP entity based on the SIP Connection IP Group or Tenant Id. |
|
■
|
AD User Locations: Monitors Calls and Voice Quality for both SBC and Teams calls made by M365 tenant users according to the users Active Directory location. For Hybrid services, monitors calls traversing the Hybrid entity. |
|
■
|
Calls List: Retrieves SBC and Teams calls made by M365 customer users. For Hybrid services, monitors calls traversing the Hybrid entity. |
|
●
|
For each of the above entities data is aggregated separately for Teams and SBC calls. |
|
●
|
Teams Calls are retrieved when connection to the Microsoft Teams Subscription service is configured in the Onboarding or the M365 Configuration screen in the Customer portal. |
|
●
|
For Operator Connect services, CDR reports are also sent to the Microsoft Operator Connect platform. |
|
➢
|
To view Service QoE statistics: |
|
1.
|
Open the Service QoE page (Quality of Experience menu > Service QoE tab). |
|
2.
|
From the drop-down list, choose either Aggregated Teams QoE or Aggregated SIP Connections QoE. |
|
1.
|
Open the Customer QoE page (Quality of Experience menu > Customer QoE tab). |
|
2.
|
From the Drop-down list, choose either Aggregated Teams QoE or Aggregated SIP Connections QoE. |
|
➢
|
To view Devices QoE statistics: |
|
1.
|
Open the Devices QoE page (Quality of Experience menu > Devices QoE tab). |
|
2.
|
From the Drop-down list, choose either Aggregated Teams QoE or Aggregated SIP Connections QoE. |
|
➢
|
To view SIP Connection QoE: |
|
■
|
Open the SIP Connection QoE page (Quality of Experience menu > SIP Connection QoE tab). |
|
➢
|
To view AD User Locations QoE: |
|
■
|
Open the AD User Locations page (Quality of Experience menu > AD User Locations QoE tab). |
The page displays the following:
|
■
|
Filtering (see Filtering) |